添加客服微信
400 035 7887
点击云真机测试界面右上角“注册”按钮进行账号注册
通过输入手机号验证码的方式进行注册
也可点击通过微信扫码一键进行注册
注册成功后,点击云真机界面右上角“登录”按钮进行账号登录
输入用户名密码即可登录到云真机测试平台进行测试
点击上传APP按钮即可对应用进行预上传,支持上传apk、ipa格式文件
为方便用户使用,可通过手机品牌、系统、分辨率等快速筛选出需要测试的机型
也可在搜索框中输入需要测试机型的名称即可模糊查询出相关机型
设备共包含三种状态:
空闲中:表示当前设备可以使用。
占用中:表示当前设备有其他用户正在使用,需要等待其他用户使用结束后才可使用。
维护中:表示该设备当前异常,运维工程师正在调试。
处于占用中和维护中设备,如您需要使用,可点击“空闲提醒”按钮,绑定微信号,空闲后第一时间通知您。
若维护中设备您急需使用,可点击“申请急用”按钮,联系在线客服,第一时间帮您处理尽快重新上线。
点击“收藏”按钮可将机型添加到我的收藏列表中
点击“我的收藏”即可显示您所收藏的机型,方便您直接进行测试
点击处于空闲状态的设备底部的“立即使用”按钮,即可进入设备调试界面;
点击真机界面上方“流畅/清晰”按钮即可切换界面清晰度;
打开测试机型后,若发现界面黑屏,可点击“解锁”按钮解开锁屏回到桌面;
点击真机界面右侧“WIFI”按钮即可打开或关闭WIFI功能;
点击真机界面右侧“屏幕旋转”按钮即可对真机进行顺时针90°旋转操作;
点击真机界面右侧“截图”按钮即可对真机进行截图操作,截取的图片会显示在右侧截图列表中;
点击真机界面右侧“赋值”按钮,即可将本地文本复制到真机输入框中;
点击真机界面右侧“上传图片”按钮即可将本地图片推送到真机相册中;
点击真机界面右侧“下载图片”按钮即可将真机相册中的图片下载到本地;
OPPO、realme、一加等品牌机型安装应用时,会有账号密码进行验证才能安装成功,点击“输入密码”按钮即可一键将密码输入到密码框中,验证通过后即可安装成功。
点击真机界面右侧“放大”按钮即可全屏展示真机界面;
点击上传区域即可上传app;
上传成功后APP会显示在下方已上传应用列表中;
点击“安装”按钮即可将上传的APP安装到真机中;
点击“卸载”按钮即可将APP从真机中卸载;
点击“删除”按钮即可将已上传的APP从已上传列表中删除掉;
点击“截图”按钮即可查看所有截图;
点击图片下方按钮即可查看大图、下载和删除单张图片;
点击“批量操作”按钮即可批量下载、删除所选截图;
点击“adb调试”按钮按照界面连接步骤和操作说明即可开始adb远程调试;
复制命令到本地adb环境中点击确定,连接成功后即可开启远程adb调试;
点击“性能”-“开启性能监控”-“选择APP”,即可开启性能测试
即可查看FPS、CPU、Memory、CPUTemperature、Network、Frame Time等数据;
点击“结束测试”按钮即可结束查看性能测试
点击“logcat日志”-“开启日志”,即可查看真机系统日志;
点击“等级”即可筛选出相应级别的日志;
点击“清空”按钮即可清空之前获取的日志;
输入关键词即可搜索包含此关键词的日志
点击“下载日志”即可将获取到的日志下载到本地查看;
点击“命令行”-“开启”,即可进入到真机命令行界面,通过命令进行操作真机;
点击“结束测试”按钮弹出是否结束测试提醒,并提示此次调试消耗时长,点击确定后结束测试回到云真机首页;
点击远程真机下的“多机联动”按钮进入多机联动界面;
每次任务可以选择2-4台机型开启多机联动;
进入多机联动界面,按钮显示为蓝色为主要机型,其他显示灰色为辅助机型,点击主要机型可同时联动操作其他辅助机型;
点击多机联动旁“安装APP”按钮可以选择需要安装的机型进行安装;
点击“上传”按钮可首先对APP进行上传,已上传的APP会显示在应用列表中,选择需要安装的应用后,点击“下一步”按钮可继续执行APP的安装操作;
点击“全选”按钮选择需要安装的机型,也可点击单个机型进行安装;
安装成功后,相同分辨率机型点击相同位置可同时进行操作;
点击“截图”按钮可对所有机型进行一组截图操作;
点击“查看截图”按钮可查看所有截图;
点击“下载”按钮可下载单组截图,点击“删除”按钮可删除单组截图,点击“下载全部”按钮可下载全部截图,点击“删除全部”按钮可删除全部截图;
点击“结束测试”按钮退出多机联动测试;
点击远程真机下的“调试记录”按钮,即可查看真机的使用历史;
打开调试记录后默认显示单机调试记录,可以查看测试机型的相关信息、测试时间和其他操作;点击“重测”按钮可以重新进入真机进行测试;
点击“详情”按钮可以查看此次调试的详细信息;包括调试机型的配置信息,消耗时长,安装的APP以及执行展示下的截图、日志和性能数据;
点击“下载”按钮可将截图下载到本地;
点击“下载日志”按钮即可将日志下载到本地;
如开启性能测试,点击性能即可滑动查看性能数据;
点击“远程真机”-“调试记录”-“多机调试记录”按钮即可查看多机联动使用历史;
点击时间框可以根据日期筛选出所查日期的多机联动记录;
点击“详情”按钮即可查看详细使用记录;
多机联动使用记录详情中包括消耗时长、调试机型信息、应用安装信息和截图记录;
点击“下载”按钮可下载全部截图;
点击远程真机下的“真机订单”,即可查看所有订单信息;
点击远程真机下的“我的应用”按钮,即可看到已上传的应用信息;
点击“上传应用”按钮,可对APP进行预上传操作;
点击“下载”按钮可将已上传的APP下载到本地;
点击“删除”按钮可将已上传的APP从我的应用列表中删除掉;
点击“标准兼容性测试”-“提交测试”可以提交标准兼容性测试任务;
点击“上传APP”按钮可首先对需要测试的APP进行预上传;已上传的APP会显示在下方应用列表中,选择APP后点击下一步继续发起测试;
待测应用选择完成后,根据品牌型号勾选需要测试的机型,选择测试时长、是否开启自动截图即可成功发起测试;
测试发起完成后,即可在报告列表中查看测试记录;
可根据测试日期、测试状态、APP名称等筛选测试记录;
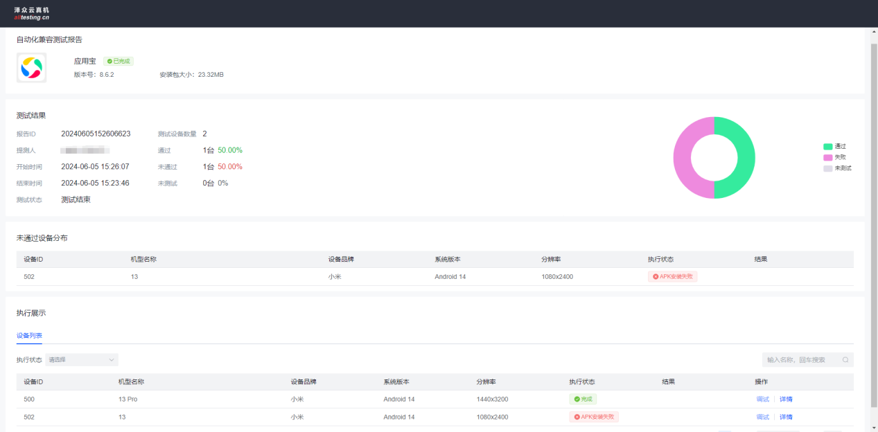
点击查看按钮可查看自动化兼容测试报告详情;
自动化兼容测试报告中,主要展示了测试结果、未通过设备的原因及设备列表;
点击“分享”按钮即可复制测试报告地址,粘贴到浏览器中可查看测试报告详细执行情况;
点击“删除”按钮可删掉此条执行记录;
设备连接成功后,按照时长计费,不足一分钟按照一分钟计算。若出现扣时异常,请联系在线客服,核实之后,系统自动返还时长;
按照时长计费,每台机型都计算时长。例如:时长*N(机型数量)=总时长;
根据页面下方选择的时长进行扣除,每台机型都计算时长。例如:时长控制*N(机型数量)=总时长;
购买链接:https://www.alltesting.cn/jsp/newVersion2/CloudTesting/machineOrder/machineOrder.jsp
注:真机套餐会有变动情况,以购买链接的套餐为准。累计满500元可联系客服提供发票
关注页面上方滚动条查看最新优惠活动;
沪公网安备 31010702003220号
2015-2025 版权所有 上海泽众软件科技有限公司 Shanghai ZeZhong Software Co.,Ltd.咨询电话
沪公网安备 31010702003220号
2015-2022 版权所有 上海泽众软件科技有限公司 Shanghai ZeZhong Software Co.,Ltd.